伴随着人们对于空气能设备的关注一度升高,各种质疑的声音也是随之而来:空气能采暖设备是真的安全吗?空气源热泵采暖是真的环保吗?
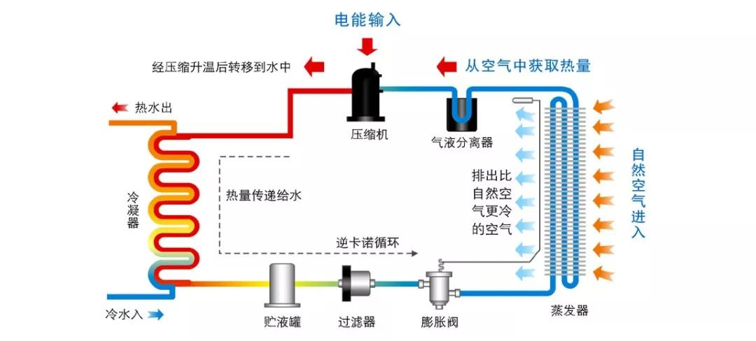
与煤锅炉、天然气壁挂炉相比,空气源热泵采暖安全性更高,更加节能。因为它的构造原因,空气能热泵在工作全过程中也确保了水电完全分离,所以不用担心像电采暖那样有漏水触电的问题,这样也基本上消除了因采暖而产生的火灾、中毒事故发生的可能性,在很大程度上避免了使用风险的发生,是目前可以满足商用/家庭制冷和采暖的优质设备,并且空气能热泵可搭配多机组工作,适用于多种家庭使用面积。
相比于传统的采暖设备,空气能热泵在工作时吸收空气的热量,无污染物排放,干净环保。空气源热泵采暖通过电能驱动,没有明火,工作时无需像传统采暖设备一样,需要人工看守,不仅解放了用户的双手,也减少了温室气体的排放。
相比于其他清洁能源供暖产品而言,九州酷游空气能在运行过程中,拥有更好的环保和安全性能,同时凭借产品在制热运行过程中的节能表现,因此深受多地政府和终端用户的好评,目前已经为全国各地数以万计的用户提供了安全、舒适、高效节能的采暖体验。

与煤锅炉、天然气壁挂炉相比,空气源热泵采暖安全性更高,更加节能。因为它的构造原因,空气能热泵在工作全过程中也确保了水电完全分离,所以不用担心像电采暖那样有漏水触电的问题,这样也基本上消除了因采暖而产生的火灾、中毒事故发生的可能性,在很大程度上避免了使用风险的发生,是目前可以满足商用/家庭制冷和采暖的优质设备,并且空气能热泵可搭配多机组工作,适用于多种家庭使用面积。

相比于传统的采暖设备,空气能热泵在工作时吸收空气的热量,无污染物排放,干净环保。空气源热泵采暖通过电能驱动,没有明火,工作时无需像传统采暖设备一样,需要人工看守,不仅解放了用户的双手,也减少了温室气体的排放。
相比于其他清洁能源供暖产品而言,九州酷游空气能在运行过程中,拥有更好的环保和安全性能,同时凭借产品在制热运行过程中的节能表现,因此深受多地政府和终端用户的好评,目前已经为全国各地数以万计的用户提供了安全、舒适、高效节能的采暖体验。





